

Vision du Projet
Depuis 2010, j'utilise Proxmox VE pour créer et maintenir une infrastructure de virtualisation robuste et évolutive au service de mes clients. Forte de plus de 15 ans d'expérience en administration système (depuis 2008), cette infrastructure permet d'héberger l'ensemble de mes projets avec une maîtrise totale des données, une fiabilité exemplaire et une scalabilité sans compromis. L'objectif : offrir à mes clients les avantages du cloud tout en conservant le contrôle absolu de leurs données et infrastructures.
Architecture de l'Infrastructure
Configuration Actuelle
- Cluster Proxmox 3 Noeuds - Répartition de charge et haute disponibilité
- ZFS Storage - Système de fichiers avancé avec snapshots et compression
- Sauvegardes Multisite - Réplication ZFS automatique entre sites géographiques
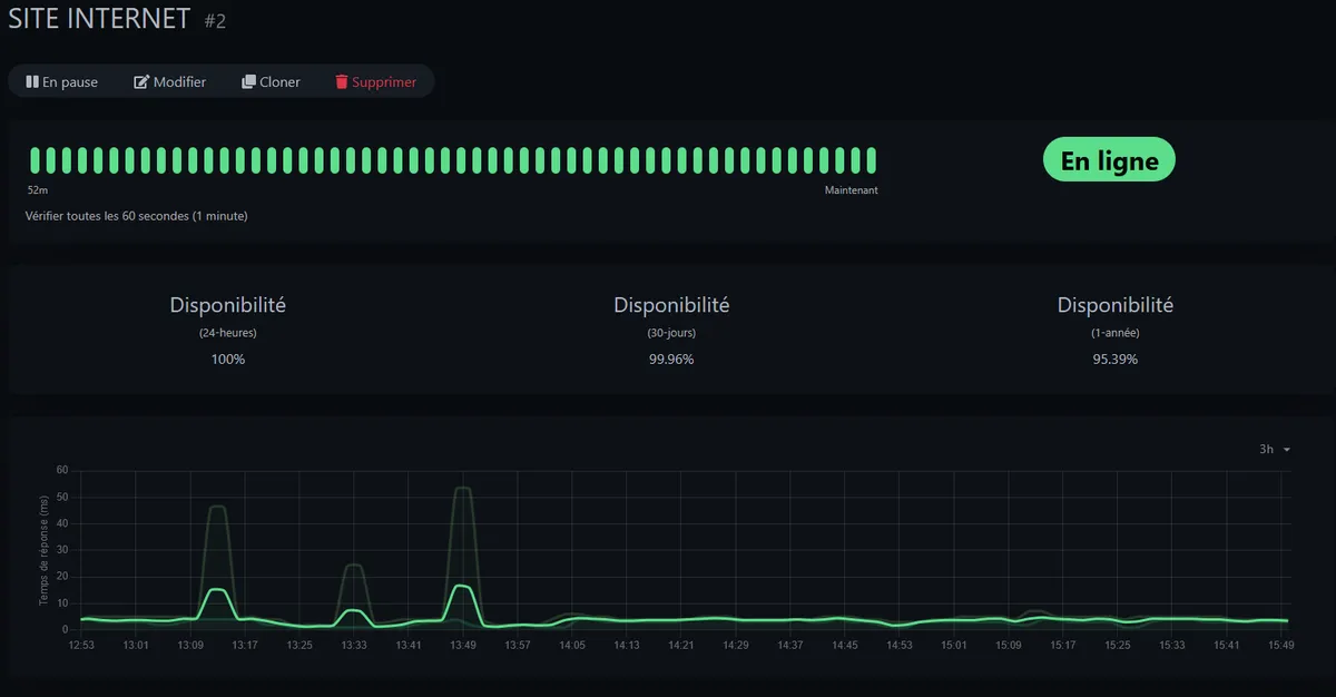
- Monitoring Uptime Kuma - Surveillance 24/7 de tous les services et VMs
Haute Disponibilité (HA) Automatique
Auto-Switching Entre Serveurs
L'infrastructure utilise Proxmox HA (High Availability)pour garantir une continuité de service sans intervention humaine. En cas de panne d'un serveur, les machines virtuelles critiques sont automatiquement redémarrées sur un autre noeud du cluster en quelques secondes.
Détection Automatique des Pannes
Le cluster Proxmox surveille en permanence l'état de chaque noeud via le système de quorum. Si un serveur ne répond plus (panne matérielle, coupure réseau, crash système), il est automatiquement marqué comme indisponible.
Migration Instantanée
Les VMs configurées en HA sont immédiatement redémarrées sur un serveur disponible du cluster. Le système sélectionne automatiquement le noeud optimal en fonction de la charge et des ressources disponibles.
Zéro Intervention Manuelle
Aucune action humaine n'est requise. Le basculement est 100% automatique, même la nuit ou le week-end. Les alertes sont envoyées après coup pour information, mais le service a déjà été restauré.
Temps de Reprise Minimal
Grâce au stockage partagé ZFS et à la rapidité du système HA de Proxmox, le RTO (Recovery Time Objective) est inférieur à 2 minutes. Pour les utilisateurs finaux, l'interruption de service est quasi imperceptible.
Technologies et Composants
Proxmox VE
Plateforme open-source de virtualisation basée sur KVM/LXC. Migration live, clustering, et interface web intuitive.
ZFS Storage
Système de fichiers avec snapshots instantanés, compression, déduplication et auto-réparation des données.
Haute Disponibilité
Cluster 3 noeuds avec quorum, migration automatique en cas de panne et répartition intelligente de charge.
Uptime Kuma
Monitoring open-source avec notifications temps réel, historique détaillé et tableau de bord public.
Système de Sauvegarde ZFS Multisite
L'infrastructure repose sur un système de sauvegarde automatisé utilisant les capacités natives de ZFS :
- Snapshots réguliers - Captures instantanées toutes les heures avec rétention configurable
- Réplication incrémentale - Synchronisation inter-sites avec transfert uniquement des deltas
- Géo-distribution - Copies sur plusieurs sites géographiques pour disaster recovery
- Restauration rapide - Rollback instantané vers n'importe quel snapshot sans downtime
Scalabilité et Flexibilité
L'architecture Proxmox permet une évolution sans friction :
- Ajout de noeuds à chaud - Extension du cluster sans interruption de service
- Allocation dynamique - Ressources CPU/RAM/Storage ajustables en direct
- Templates et clonage - Déploiement de nouveaux projets en quelques minutes
- Migration live - Déplacement de VMs entre noeuds sans coupure (0 downtime)
Maîtrise Totale des Données : Les Avantages
Souveraineté Numérique
100% de contrôle sur vos données. Aucune dépendance aux clouds publics (AWS, Azure, GCP). Vos données restent en France.
Conformité RGPD
Conformité totale au RGPD avec maîtrise de la localisation des données et des accès. Pas de transferts transatlantiques.
Coûts Maîtrisés
Pas de facturation à la ressource consommée. Coûts prévisibles et optimisés sur le long terme par rapport aux clouds publics.
Performance Optimale
Matériel dédié, latence minimale, ressources garanties. Pas de "noisy neighbors" comme sur les clouds mutualisés.
Personnalisation Totale
Configuration sur mesure de chaque VM selon les besoins spécifiques. Kernels personnalisés, réseaux complexes, pas de limitations.
Réactivité Maximale
Intervention immédiate en cas de besoin. Pas de tickets support avec délais d'attente. Accès direct root niveau hyperviseur.
15+ Ans d'Expertise
Cette expertise de longue date garantit :
- Diagnostic rapide de tout problème infrastructure
- Optimisations avancées basées sur retour d'expérience terrain
- Meilleures pratiques de sécurité et haute disponibilité
- Fiabilité éprouvée avec des années de production sans incidents majeurs
Projets Hébergés
Cette infrastructure héberge l'ensemble de mes projets clients avec des SLA garantis :
Résultats et Indicateurs
- 99.9% uptime - Disponibilité mesurée sur 12 mois avec Uptime Kuma
- Zéro perte de données - Grâce aux snapshots ZFS et réplication multisite
- RTO < 15 minutes - Recovery Time Objective grâce aux snapshots et HA
- -60% coûts vs cloud public - À ressources équivalentes sur 3 ans
Conclusion
Cette infrastructure Proxmox représente plus qu'une simple stack technique : c'est le fruit de 15 années d'expérience en administration système et virtualisation. La combinaison de Proxmox VE, ZFS, et d'un cluster haute disponibilité offre à mes clients la fiabilité et la performance d'un cloud public, tout en conservant la maîtrise totale de leurs données. Avec un uptime de 99.9%, des sauvegardes multisite automatisées et une expertise éprouvée depuis 2008, cette infrastructure garantit la continuité de service indispensable aux applications critiques. L'auto-hébergement n'est pas un retour en arrière, c'est un choix stratégique de souveraineté numérique et d'optimisation des coûts à long terme.
Besoin d'une infrastructure fiable et souveraine ?
Je peux vous accompagner dans la mise en place d'une infrastructure Proxmox sur mesure
Me Contacter